企商在线正式发布多云管理平台NCMSP 3.0版本,这是继2.0版本后,企商在线对NCMSP的第一次全面升级,此次升级是企商在线相关专业团队勤耕不辍的成果,NCMSP的功能性有了更全面的进步。
什么是NCMSP

企商在线多云管理平台是企商在线确定中立多云管理服务的战略后,集一流技术团队之力自主研发的产品,主要用于帮助企业实现公有云、私有云、混合云产品整合管理。
云管理并不是一个新兴概念,从云计算出现以来,如何针对云资源做有效管理就是被云计算提供商重视的问题,由此,早期的很云管理公司VMware,IBM,RedHat,HPE,Cisco也应运而生。如大型公有云服务商,如AWS、Azure、阿里云等也都有自己的云控制平台。但不管是早期云管理产品,还是公有云厂商的云控制台,都有很高的局限性,一方面仅限于自身平台的管理员使用,而且就单一公有云的管理角度,也不能解决企业IT在服务标准化、自服务、自动化、费用优化等方面的需求。
随着混合云架构被越来越多的企业接受并使用,能同时管理公司来自不同云计算服务商的云资源的云管理平台逐渐成为企业刚需。作为深耕互联网行业20年的中立多云管理服务商,企商在线敏锐感知到了这一点。随后,企商在线利用技术优势,迅速开发了自研多云管理平台,也就是最早版本的NCMSP。
NCMSP的主要服务优势

NCMSP打破了传统云管理平台的局限性,为企业提供了包括公有云、私有云和混合云在内的服务目录,可以管理分布在多个云平台上的云服务和资源,可以连接、编排和分析包括私有云、公有云、混合云、容器平台、SDN、SDS等在内的多云环境,实IaaS/IaaS/PaaS等各种ITaaS(IT即服务)的自助式申请与交付。
这对企业来说具有重要意义,在多云模式流行的今天,对于企业的IT部门来说,需要根据自身的需求,找到合适的多功能和多平台支持的组合,以最大限度地减少工具的泛滥。这些功能和工具往往来自不同的云产品提供商,NCMSP上纳管了包括阿里云、百度智能云、腾讯云等在内的多家云厂商的云产品,企业用户可以通过NCMSP平台直接进行自助购买,无需绑定任何云平台,更无需与厂商进行多次对接,只要在部署的过程中根据预先配置的策略自动选择最合适的云产品进行应用安装和交付。
同时,NCMSP能够支持100%的云中立,提供一致的跨云使用体验。在功能上,企商在线NCMSP也以中立、均衡、全面为原则。通过NCMSP,用户可以实现云资源的查找,获取,访问,集成和管理,以及后期运维预警、资源管理、费用管理等一系列功能。
NCMSP更是提供了一个以云为核心的管理平台,通过对多云环境和不同的工具进行整合和协同,NCMSP生成了一套统一和系统的方法,为企业带来标准、快速的应用环境整体交付和运维。
3.0版本更新了什么

为了改善企商在线多云管理平台的用户体验,企商在线产品和技术团队前后奋战了近300个小时,对NCMSP平台进行了多项优化和更新,具体更新内容如下:
1.新增资源管理和费用管理功能。
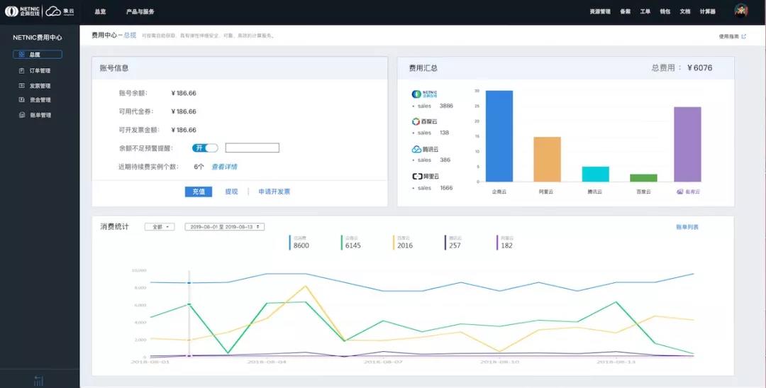
资源管理页面以图表的形式,直观展现云资源余量情况和续费周期,当资源不足或续费时间接近的时候,NCMSP平台会第一时间向用户预警,避免用户因云资源耗尽而影响到公司业务正常运转。

在费用管理页面除了可以看到企业在NCMSP平台的账户余额,也会显示企业在各个云资源上的具体消费情况,生成统一账单。这些数据也会通过图表的形式直观展示给用户,让用户一目了然地看到自家企业在各项云资源上的成本支出和比例,方便进行更长远的成本规划。
2、新增交换中心功能

在企业成功部署了多云模式后,如何快速实现多云交换也成为了云端企业关心的话题。NCMSP3.0版本设计了云交换功能,用户只需申请一个企商在线数据中心的网络端口,即可接入企商在线在本地所连接的所有云服务商,这方便了有多云接入需求的用户。
3、新增一对一VIP客服功能
一旦云资源出现问题,对云端企业,尤其是金融企业来说,都是亟需处理的紧急情况。企商在线为了确保可以快速解决每一位NCMSP用户的紧急情况,在3.0版本中特别设置了一对一VIP客服功能。除了可以随时与人工客服对话,在页面上也显示了客服人员的手机号码和邮箱地址,确保用户可以在第一时间找到客服人员,解决云端问题。企商在线客服人员也会用最快的速度响应客户并解决问题,保障云端业务平稳运行。
NCMSP进入3.0时代也代表着企商在线作为国内领先的中立多云管理服务商,其对多云管理的探索步伐又前进了一大步。